BitSwan
Features
GENERAL DESCRIPTION
BitSwan is a Python platform for real-time processing of your data, developed at LibertyAces. By using a library of I / O connectors and real-time processors, BitSwan can analyze hundreds of data streams from multiple sources, making it ideal for detecting anomalies, comprehended patterns, and other situations that require immediate action in your business.
GENERAL PROPERTIES
Python
BitSwan is written in Python 3 and it support asynchronous processing, so that the BitSwan offers an excellent scalability. Thanks to its compatibility with other Python libraries and ecosystem, this product offers endless possibilities, namely in the field of data analysis, machine learning and artificial intelligence.
BitSwan is designed to allow Python developers to quickly and easily introduce new features and so add to the value of the entire platform. According to available sources, BitSwan's operating cost is at 1/10 of the price of a similar real-time enterprise system written in Java.
The low cost of development, the speed of implementation of new features, and interoperability with surrounding systems lead BitSwan's rapid-growing popularity among executives and developers, and this gives the organization unlimited space to work with real-time data.
Scalable microservice architecture
BitSwan utilises a microservice architecture where functional blocks (microservices) are loosely coupled and exchange data and each microservice is designed to do one thing well.
The microservices are quite easy to understand: they can be quickly improved, easily tested, and optimized for real-time tasks. The system is therefore very scalable – from small deployments to large clusters – and resistant to security outages. An added advantage is the speed of development and implementation of new functions.
BitSwan is a modern Python platform for building real-time data processing tasks. The platform is designed to support the best principles of modern IT:
instant deployment of new releases
unlimited scalability
quick and easy implementation of new functional blocks (so-called microservice).
Microservices are packaged in the Docker containers and can run on any infrastructure: commodity hardware, private cloud, or public cloud. Therefore, BitSwan's deployment to the production environment is very fast, and it takes only a few minutes.
BitSwan is designed to be as flexible as possible for implementing new features. The installation, operation, and development of the platform is thus very cost effective and comes at 1/10 the price of a typical enterprise system.
These advantages of functionally-oriented microservices are what contribute to BitSwan's rapid-growing popularity, and the gradual replacement of original monolithic systems.
Real-time performance
BitSwan processes data in real time as it occurs. It is designed to handle the most challenging real-time tasks. BitSwan utilises event-driven architecture and scales its performance to the amount of incoming data and computational power.
To provide sustainable and scalable real-time data processing, it uses its back-pressure mechanisms to automatically adjust the system's throughput, and it doesn’t lose data as a standard system does.
In memory
BitSwan performs real-time analysis not just over one stream of data but above all available streams in parallel. It seeks their interdependence in the context of events that have taken place within the specified time interval. Any data that is needed to evaluate the meaning of events, BitSwan maintains in its fast in-memory database. Therefore, a contextual analysis takes place in near-real time, and the system responds immediately.
Open Platform
BitSwan is an open platform. A significant part of the code is released under an open-source license and allows developers to use and develop the system arbitrarily.
The microservice architecture supports the development of new functional blocks in addition to the integration of existing functional units. The organization thus gains a universal platform for dealing with real-time tasks, and the result is a highly–adaptable system that adjusts to changes just when you need them. However, the primary meaning remains: BitSwan provides new and immediately-useable intelligence of data in real-time.
BitSwan is a professional enterprise system with 24/7 support and high–level SLA.
Monitoring
Internal control mechanisms carefully monitor the entire platform. They provide the user with crucial information whether the real-time data processing is correct or not in its user interface. This set of features is essential for debugging real-time processing, which requires that the entire system run precisely like a Swiss watch.
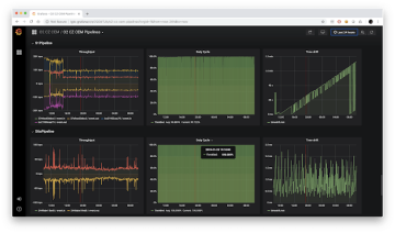
BitSwan naturally provides those primary metrics for each process (pipeline) which is calculated in the platform:
Throughput ... measures IOPS (input / output operations per second) and indicates the volume of events coming and leaving a pipeline
Duty cycle ... shows when the platform processes data and when it is not in in a pipeline
Time drift ... provides information about how the events being processed are delayed against real time
Error ratio ... shows that data processing of a particular pipeline is damaged
Warning ration ... shows that data processing of a particular pipeline can be mistaken
Commonly known tools as Elasticsearch and Grafana can further process the monitoring outputs in the form of logs and metrics for more specific analysis of its performance.
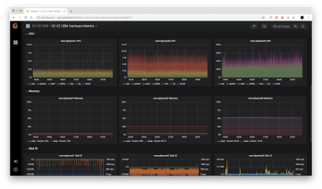
By the monitoring of HW components of your infrastructure (such as CPU, RAM, DISK, and network) BitSwan provides ultimate feedback to users how the computing of the data works.
Moreover, BitSwan can provide its performance data to the standard monitoring tools as a Zabbix, HP Open View, and others.
Security
Aware of the fact that we process valuable and sensitive data, BitSwan's security is devoted to extreme care and attention.
Both the entire system and its individual components are enclosed in a security perimeter so that only the called user can access the processed data. Worldwide respected authorization and authentication protocol OAuth 2.0 controls user access to BitSwan's components and their functions. (User access rights can be synchronized with user management systems such as Active Directory.)
Access to data is not only carefully managed, but also logged and audited, providing the administrator with the assurance that only authorized users have access to the data.
Sensitive or personal data that is compliant with GDPR rules may be de-identified as needed. BitSwan applies several algorithms protecting data to prevent abuse of content. It uses product Turbocat.io from the cyber security expert TeskaLabs.
Additionally, all inbound and outbound communications are encrypted using TLS 1.2 (SSL). The system thus provides the highest level of security against possible attack or data misuse.
ARCHITECTURE
PIPELINE
Contact Us
Give us your email, we will contact you right away.





